Showfigures

Realtime dashboards en AI-rapportages voor culturele organisaties, met behoud van menselijke nuance

Technologieën

Teamleden

Picture of Sander - Full-stack developer
Sander - Full-stack developer
Picture of Bas - Full-stack developer
Bas - Full-stack developer
Picture of Servi - Full-stack developer
Servi - Full-stack developer
Picture of Casper - Full-stack developer
Casper - Full-stack developer

Koppelingen

Inzicht voor culturele organisaties, gebouwd vanuit de praktijk

Showfigures is het rapportageplatform voor culturele organisaties, ontwikkeld vanuit de praktijkervaring van oprichter Marijke Buylinckx. Met een achtergrond in financiële controle bij podia en culturele instellingen, weet zij als geen ander hoe complex het is om cijfers uit boekhoudpakketten, begrotingen en planningssystemen om te zetten naar begrijpelijke, bruikbare rapportages.

Waar jarenlang elk kwartaalrapport handmatig geschreven werd, werd die aanpak bij een groeiend klantenbestand steeds minder houdbaar. Scrumble nam de doorontwikkeling van het platform over en ontwikkelde samen met de klant een AI-gedreven oplossing die schaalbaarheid mogelijk maakt, zonder concessies aan kwaliteit, structuur of tone-of-voice.

Het resultaat: meer grip op klantbeleving, minder druk op klantenservice, en vooral: snellere, slimmere verbeteracties.

De data bestaat, maar er is geen overzicht

Culturele organisaties hebben te maken met een breed spectrum aan activiteiten, van clubavonden tot educatie, van verhuur tot horeca. De bijbehorende data komt uit boekhoudpakketten zoals Exact of Twinfield, planningssystemen als Stager of Yesplan, en eigen begrotingsmodellen. Die data was vaak:

  • Versnipperd over verschillende bronnen
  • Niet direct bruikbaar voor bestuur of directie
  • Tijdrovend om te structureren en interpreteren

Dit betekende veel handwerk, veel controle, en steeds hogere druk bij groeiend klantvolume.

De bouwstenen van schaalbaar financieel inzicht

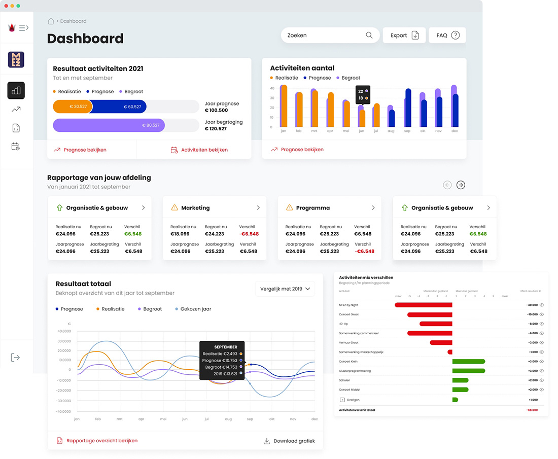
Showfigures centraliseert en structureert gegevens uit externe systemen in een reeks dashboardweergaven die volledig worden ingericht per organisatie. Gebruikers krijgen realtime inzicht in opbrengsten, bezoekersaantallen, kosten en afwijkingen ten opzichte van de begroting, tot op het niveau van individuele activiteiten.

Op die dashboards bouwt Showfigures verder met een AI-rapportageagent: een geautomatiseerde tekstgenerator die elk kwartaal of maand een verhalende toelichting genereert voor bestuur of RvT. De rapportage is dus geen vervanging van de dashboards, maar een inhoudelijke samenvatting en duiding, opgesteld in natuurlijke taal, met oog voor toon, structuur en nuance.

De AI-agent:

  • Volgt een vaste structuur: van resultaat tot kosten, met secties als Activiteiten & bezoekers, Gebruikersinkomsten, Subsidies en Prognose
  • Vergelijkt realisatie met begroting en berekent afwijkingen (zowel absoluut als procentueel)
  • Signaleert opvallende ontwikkelingen en probeert ze te duiden (“Dat komt doordat…”, “Mogelijk zijn nog niet alle facturen verwerkt”)
  • Hanteert een formeel-informerende schrijfstijl in afgeronde bedragen, zoals het voormalig handmatig werd gedaan

Deze tekst wordt gegenereerd op basis van ruwe financiële input uit Showfigures. De AI bereidt tabellen en tekst voor, zodat er alleen nog maar een controle hoeft te gebeuren.

Showfigures dashboard2

Van harde cijfers naar inzicht

Dankzij deze AI-aanpak kunnen organisaties antwoorden krijgen op vragen als:

  • Wat is de gemiddelde entreeprijs van [activiteitsoort] in 2025?
  • Welke 10 activiteiten leverden het hoogste resultaat op?
  • Hoe ontwikkelen de bezoekersaantallen zich per activiteitengroep over 2023–2025?
  • Waarom blijft het resultaat van horeca achter ten opzichte van de begroting?

De rapportages geven niet alleen cijfers, maar vertellen het verhaal daarachter. Hierdoor ontstaat niet alleen overzicht, maar ook inzicht.

showfigures rapportage

In ontwikkeling: AI co-pilot

Op dit moment werkt Scrumble samen met Showfigures aan een Proof of Concept voor een AI co-pilot: een interactieve assistent waarmee gebruikers zelf vragen kunnen stellen over hun data. Denk aan:

“Wat is het verloop van de bezoekers bij educatieve activiteiten?”
“Geef alle activiteiten weer waarbij de marge op horeca hoger dan 50% was.”
“Maak een voorstel voor de begroting van clubavonden in 2026.”

Deze co-pilot wordt getest op technische haalbaarheid en gebruiksvriendelijkheid. Doel: nóg meer inzicht, zonder extra handwerk.

“"
ID Logistics logo
-
-
Vincent CTA

Jouw AI project bespreken? Neem dan contact op met Vincent.